Monitoring for Engineers and Utility Managers
How monitoring data is helping engineers and utilities improve system performance, capacity and long-term planning.
Monitoring systems are often introduced to help operators manage vacuum sewer networks identifying faults, reducing callouts and improving response times.
But this is only part of the story.
Increasingly, monitoring is also helping engineers and utility managers understand how systems actually perform and improving how they are designed, expanded and managed over time.

From Assumptions to Real Performance
Traditionally, sewer systems are designed based on expected flows, theoretical loading and standard design assumptions. Once installed, there is often limited visibility into how the system actually performs over time.
Monitoring changes that.
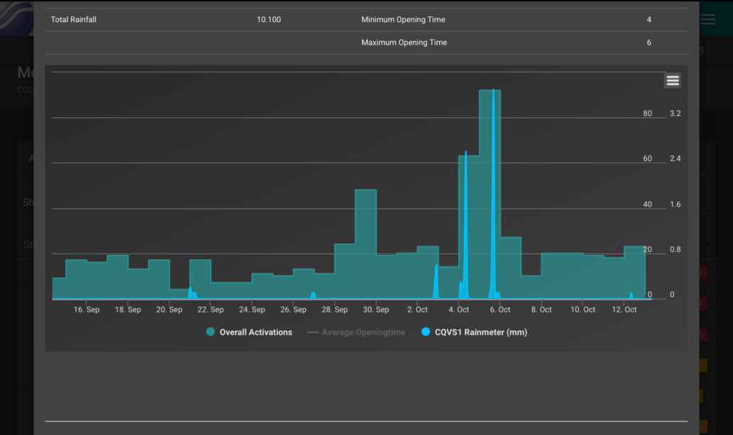
With real-time data available across the network from individual collection pits through to the vacuum station it becomes possible to see how the system is behaving under real operating conditions.
This includes:
– actual flow patterns across different areas
– valve opening times and cycle behaviour
– system vacuum levels and recovery rates
– variations between different parts of the network

What Engineers and Managers Can Learn
This data provides valuable insight for engineers and asset managers that goes well beyond day-to-day operation.
It supports:
– capacity assessment based on real usage
– identification of system constraints
– planning for expansion and increased density
– system optimisation to improve efficiency and performance
This also supports better investment decisions by providing clearer evidence of where upgrades or improvements are required.

Vacuum Systems as Living Infrastructure
Vacuum sewer systems are not static infrastructure.
They are dynamic networks that respond to changing demand, environmental conditions and system configuration. Monitoring allows utilities and engineers to track these changes and respond with better informed decisions.
Beyond Vacuum: Understanding the Wider Network
In many cases, monitoring is also extended beyond the vacuum system itself.
Utilities are increasingly using the platform to bring in data from other assets, including pump stations, wet wells, grinder pumps and stormwater infrastructure.
This provides a broader view of how different parts of the network interact, helping identify constraints and improving overall system planning.
Verifying Installation and Diagnosing System Issues
A common concern for utilities is whether a vacuum sewer system has been installed correctly particularly in new developments or older networks.
Monitoring provides a practical way to assess system behaviour in operation, helping distinguish between installation issues, system loading, and tuning requirements.

From Data to Analysis: The Role of AI
As monitoring systems generate more data across a network, the challenge shifts from collecting information to interpreting it effectively.
AI assisted tools can help identify patterns, trends and anomalies that may not be immediately visible.
For operators, this can mean faster identification of issues. For engineers, it provides deeper insight into system behaviour over time.
Importantly, these tools support not replace engineering judgement.
From Monitoring to Insight
Monitoring is no longer just a tool for identifying faults. It is becoming a source of insight that supports better engineering, better planning and better long-term performance.
For utilities and engineers, this means moving from reactive operation to a more informed, proactive approach to managing wastewater infrastructure.

Determine whether stormwater or groundwater is affecting your system
What do you need?
What would you like to know about your current system. Do you know if it can handle additional flows? How will a density change affect the system?
Once you have installed a monitoring system onto your vacuum system, then the data is available. Let us know, what you would like to know.












